|
空调系统的简要分类
在生活中,我们经常会听说,哪儿装了中央空调、哪儿用了VRV,还有我家空调该如何选择?今天就此类知识来给大家说明一下他们之间的共性与差别。 01中央空调
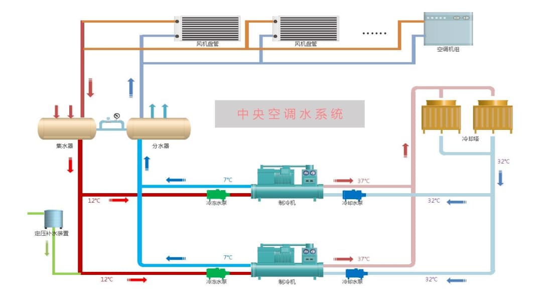
 中央空调由空气处理设备(如:组合式空调机组、风机盘管)、热湿处理设备(即:冷热源或空调主机)、送风及回风管道和各个末端出风口单元(即:风机盘管或室内机等)组成。夏天冷源一般使用冷机(不能制热),冬天的热源在北边地区则使用市政热力。中央空调又可分为全空气系统与水系统:全空气系统:把冷暖风直接送到户。优点是舒适度高,可接入一定比例的新风,但是能耗稍高(因为要混合部分新风)。水系统:把冷热水送入户内风机盘管,空气内循环,缺点是空气质量较差,但节能。一般需要单独送新风。
 总体来说中央空调一般都是办公商业类建筑采用较多,因为其为大型系统,适合大面积运用,设备占地也较多,但是在固定时间内经济性、高效性、合理性是其他系统无法比拟的。由于是大型系统,所以开关机时间一般比较固定,不能灵活时间使用。因此只适用于上班时间比较固定的企业,如一家大型企业的自用楼或者大型集中商业。
02VRV系统
 这是一种冷剂式空调系统。变频多联机(也叫VRV )则更适用于家庭住宅和中小型办公场所。因此我们所见到的家庭中的一拖多中央空调,也属于VRV范畴。VRV与中央空调最直接的区别在于VRV一般适用小型办公,小型商业与住宅等。服务面积较小。而且其变频功能使得每个区域可以独立设置区域温度,主机运行与其匹配。VRV很少做全空气系统。VRV技术侧重于整个系统的能效管理,确保在不同负荷下都能保持较高的能效表现。VRV的优势在于可灵活组合,比如几百平方都可以使用VRV,因此对于不固定时间的办公与商业建筑,非常适用。
03家用空调
常用家用空调大致可以分为以下几类:1、壁挂式空调:这是最常见的家用空调类型,体积小巧,适合安装在墙壁上,适合卧室、书房等小到中等大小的房间。壁挂式空调操作简单,制冷制热速度快,价格相对亲民。2、立柜式空调:通常用于客厅等较大空间,具有较大的制冷制热能力,送风距离远,气流循环效果好,但占用地面空间较大,价格较高。3、家用中央空调:包括风管机和一拖多系统。一拖多系统(VRV)通过冷媒为整个房屋提供温度控制,适合大型住宅或多房间环境。风管机通常由一台外机对应一台内机,可以配合吊顶安装与一拖多系统同样的风口,比较美观。但是价格比壁挂空调贵。
04多项技术运用 上述各种系统,在莱安中心均有完美呈现,T5写字楼中国人寿采用全空气系统,华润万象天地采用中央空调水系统,大多数小型办公均采用VRV系统,豪华公寓则采用家用中央空调。真正实现了一个项目,多项技术运用。使得莱安中心成为区域产品高标样本。
|